Log Usage Summary
The Log Usage Summary gives you a comprehensive view of your log usage (total and daily usage) based on your monthly subscription to Site24x7 AppLogs. This helps you analyze the usage patterns, manage log usage, and plan your log add-ons accordingly.
Log Usage Summary
To view the Log Usage Summary:
- Log in to your Site24x7 account.
 - Navigate to the left panel > AppLogs.
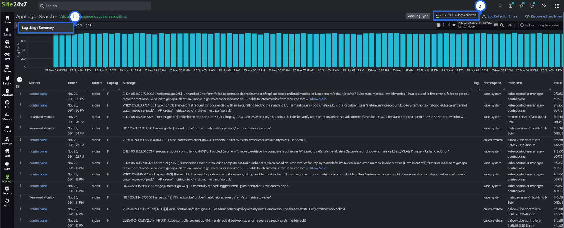
 - Click the logs usage bar in the top-right corner (next to the Add Log Type button), or click AppLogs - Search and choose Log Usage Summary in the top-left corner.
 

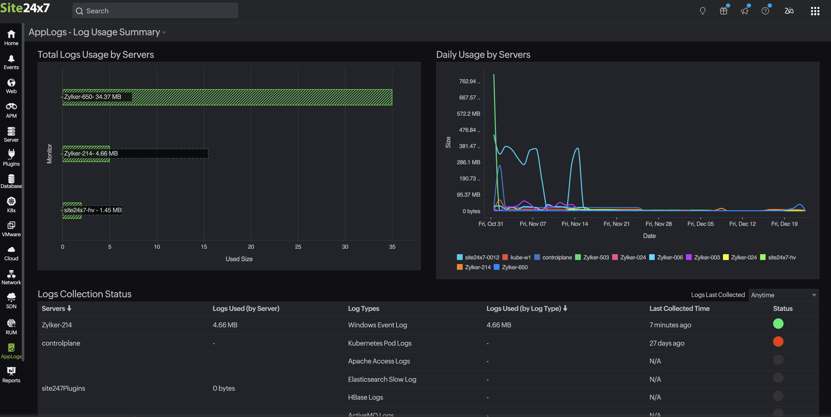
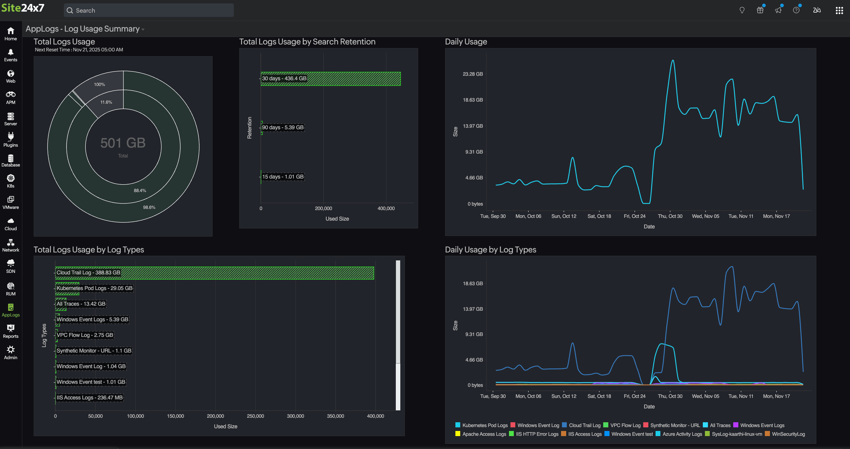
On the summary page, you can check the following:
- Total Logs Usage
 - Total Logs Usage by Search Retention
 - Total Logs Usage by Log Types (in MB)
 - Total Logs Usage by Servers (in MB)
 - Daily Usage (with date)
 - Daily Usage by Log Types (with date)
 - Daily Usage by Servers (with date)
 - Logs Collection Status
 
With the above data, you can:
- View the Next Reset Time under Total Logs Usage.
 - Visualize the log usage pattern over the last 60 days using Daily Usage charts.
 - Figure out which log types or servers are consuming more space.
 - View the log collection status based on the Logs Last Collected drop-down.
 

MSP and BU admins can see the AppLogs usage for all the customer accounts from their Admin > Subscriptions page.

Frequently asked questions
- Can I delete the uploaded logs?
You cannot delete the uploaded log data until the retention period has passed. Refer to this documentation to learn more. - Does deleting the logs or updating the retention period reset the log limit?
No. You cannot manage the consumed AppLogs space. Logs already collected for the current billing cycle cannot be removed until the next billing cycle. You can purchase additional add-ons or wait until next month for the AppLogs limit to reset. Reach out to sales@site24x7.com if you need further assistance.
Use case 1:
I currently have 10GB of AppLogs space with a 30-day retention period that is fully utilized. If I change the retention period to 15 days now after completely using the AppLogs space, will the logs older than 15 days old be deleted immediately?
No, the space used for the logs will not be removed or restored, and the collected logs will be retained for 30 days. The updated retention period will only affect newly collected logs and will not apply to logs already collected.
Use case 2:
If the retention period is changed from 30 days to 15 days, will the chart on the logs usage summary page immediately reflect the data for the new 15-day period?
When the retention period is reduced from 30 days to 15 days, the chart on the logs usage summary page will only display data for the new 15-day period after new logs are collected within that retention period. - How long does Site24x7 retain my logs?
For customers who signed up before August 2024, the default log search retention is 30 days; refer to this documentation to customize the log retention period.
For customers who signed up after August 2024, the default log search retention is 7 days; refer to this documentation to customize the log retention period.
If you want to increase the retention period, reach out to support@site24x7.com. - Do I get notified of the log usage limit?
When you exhaust 60%, 80%, and 90% of your log usage, you will receive a reminder email with the below information along with recommended add-ons that you may need for seamless log collection:- Log Usage Summary
 - Overall log usage trends for the month
 - Log usage trend split up by log type
 
 - How can I limit log uploads for a particular log type?
You can set the Maximum Upload Limit while adding your log type to limit a particular log type from consuming more space. Refer to this documentation to learn more. - How do I disable log collection for individual log types?
You can disable log collection from the Edit Log Type page. Refer to this documentation to disable log collection for a specific log type. - What are the possible log collection errors?
Upload Limit Reached, Files Not Found, Recent Files Not Found, Empty File, Log Pattern Mismatch, and Permission Denied are common log collection errors. Refer to this documentation for troubleshooting tips for possible log collection errors. - Can I view the log usage summary for the last 30 days?
Yes, you can use the following query to view the log usage summary for the last 30 days. To do so, follow these steps:- Navigate to the AppLogs search page.
 - Select Relative time by clicking the calendar 
icon on the top right of the page and enter -30d in the Custom Expression field.
 - To view the overall usage, enter the following query:
logtype="AppLogs Usage Stats" sum(usage)

 - To view the individual log usage, enter the following query:
logtype="AppLogs Usage Stats" sum(usage) groupby logtypename
 
 
Related articles
- 
    On this page
    
    
        
 - Log Usage Summary
 - Frequently asked questions
 - Can I delete the uploaded logs?
 - Does deleting the logs or updating the retention period reset the log limit?
 - How long does Site24x7 retain my logs?
 - Do I get notified of the log usage limit?
 - How can I limit log uploads for a particular log type?
 - How do I disable log collection for individual log types?
 - What are the possible log collection errors?
 - Can I view the log usage summary for the last 30 days?
 
